
易分析(Yeefx)作为一款专业的网站数据分析平台,由北京普艾斯科技有限公司研发,致力于为企业提供全面、深入且智能的网站数据分析服务。以下是对易分析网站分析统计功能的详细介绍:
易分析支持从网站、App、小程序等多种渠道采集数据,确保数据的全面性和准确性。
平台能够整合不同来源的用户数据,实现用户ID的打通,为深入分析用户行为提供基础。
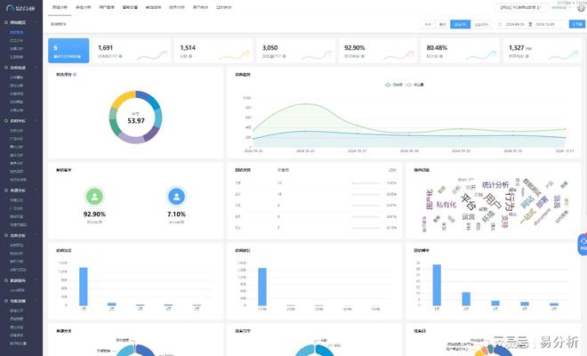
易分析提供了时间、地域、设备、来源渠道等多个维度的数据分析,帮助企业深入了解用户行为和网站表现。
平台能够记录和分析用户在网站上的点击、浏览、搜索、购买等行为,生成详细的用户行为报告。这些报告包括访问量、停留时间、跳出率等基础指标,以及用户行为路径、兴趣偏好等更深层次的信息。
易分析具备强大的智能分析能力,能够自动识别网站运营中的潜在问题,并给出相应的优化建议。同时,它还能根据用户行为数据,为企业推荐个性化的营销策略和用户体验优化方案。
易分析能够实时反映网站流量和用户行为的变化,帮助企业快速响应市场变化。
平台提供了直观、易懂的可视化界面和报告,帮助企业轻松理解复杂的数据信息。这些报告可以按小时、日、月、年的维度展示,方便企业从不同时间维度分析数据。
一旦发现访问量异常或用户行为异常,易分析会立即通知相关人员,以便及时采取措施。
易分析在收集和分析数据时,严格遵守相关法律法规和隐私政策,确保用户数据的安全性和隐私性。平台采取了多种安全措施,如数据加密、访问控制等,防止数据泄露和滥用。
易分析还提供了定制化服务,根据企业的具体需求,为企业量身定制数据分析方案。这种定制化服务可以帮助企业更好地了解自身业务特点,提升数据分析的针对性和实用性。
综上所述,易分析作为一款专业的网站数据分析平台,具备强大的数据采集、分析、可视化等功能,并注重数据安全与隐私保护。它能够帮助企业全面了解用户行为、优化网站布局、提升用户体验和运营效率。